7. Monitor
Now that your Kelvin SmartApp™ has been successfully deployed, it’s time to see it in action. We’ll guide you through how to visualize the recommendations and data, as well as provide troubleshooting with logs and telemetry of your Kelvin SmartApp™.
Visualize SmartApp Recommendations
To visualize the recommendations made by your Kelvin SmartApp™, you can configure the Asset Table to show the Recommendation column.
Go to the Assets tab and click on the Table Configurations button:
Next, click on the Add Column button:
Select the Recommendation content type from the dropdown and also select the Range to be the "Last 24 hours". Click on the Add button:
The Recommendation column will be added to the Asset Table, and you will be able to see the latest recommendation made by your Kelvin SmartApp™:
You can also click on the View More button to see the details of the recommendation:
Congratulations! You've successfully configured the Asset Table to visualize the recommendations made by your Kelvin SmartApp™.
Visualize SmartApp Inputs and Outputs
Another important aspect of seeing your app in action is to visualize the data that your SmartApp is processing.
For that task, you can use the Data Explorer, a powerfull tool that allows you to plot timeseries data and also visualize the control changes published by your Kelvin SmartApp™.
To do this, go to the Assets tab and click on the asset you want to visualize the data. This will open Data Explorer with the asset automatically selected.
Select the data streams you want to visualize. In this case we will select the Motor Temperature and the Motor Speed Set Point data streams.
Select the time interval you want to visualize the data. In this case we will select the last 15 minutes.
You can also see the control changes published by your Kelvin SmartApp™ in the swim lane above the chart.
Congratulations! You've successfully visualized the data processed by your Kelvin SmartApp™ using Data Explorer.
Troubleshoot: Visualize SmartApp Logs
Kelvin SmartApps™ logs are automatically uploaded to the Kelvin Cloud.
Kelvin uses Grafana to visualize SmartApps logs. This allows you to easily monitor the apps and debug any issues. You can also define alerts in Grafana to automatically notify you when an issue occurs based on your log messages.
To visualize the app logs, click on the Workload Logs button:
This will open the Workload Logs Grafana dashboard and automatically select the logs for your SmartApp:
You can inspect the log messages and verify that the app is receiving the data from the asset:
Congratulations! You've successfully visualized the logs of your Kelvin SmartApp™ using Grafana.
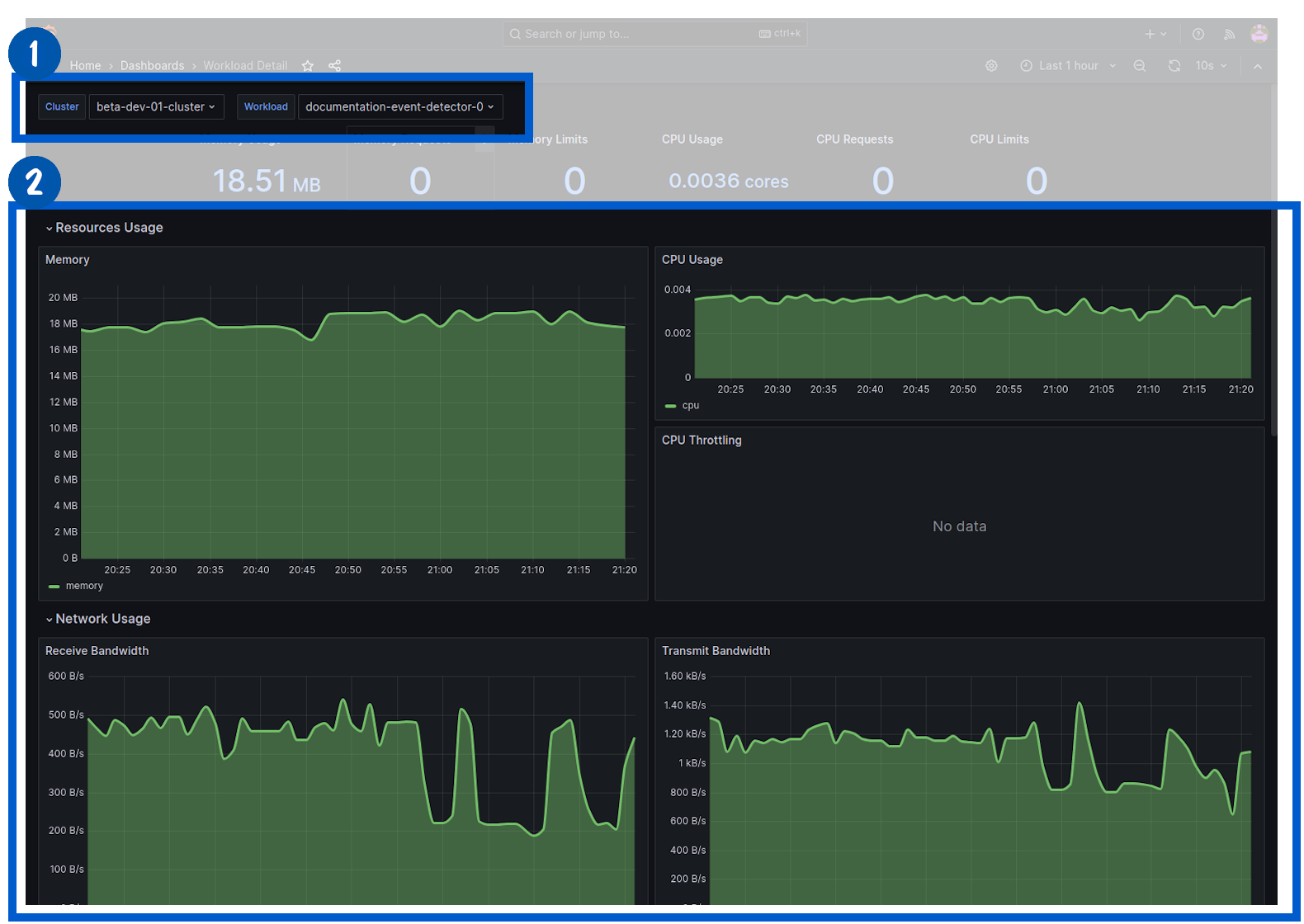
Troubleshoot: Visualize SmartApp Telemetry
Another aspect of monitoring your Kelvin SmartApp™ is to monitor telemetry data.
Kelvin SmartApps™ automatically uploads information related with CPU, Memory and Network usage. These metrics can be used to assess the performance of your app and to debug any issues.
To visualize SmartApps telemetry, click on the Monitoring button:
In Grafana, under the Telemetry section, select the Workload Detail dashboard:
And select the Cluster and the Workload you want to visualize the telemetry. In this case we will select the Event Detection.
Congratulations! You've successfully visualized the telemetry of your Kelvin SmartApp™ using Grafana.
All done!
Congratulations! You've successfully created, uploaded and deployed your first Kelvin SmartApp™. You are now ready to start exploring other topics within Kelvin.















